發布日期:2023/04/07

Splunk Observability Cloud 推出了幾項新的增強功能,以協助工程團隊在環境中獲得更高的可見度和更統一的事故回應方法,可進而加快故障排除速度,減少雜訊。第一線的工程師知道,如果無法觀察數位資源,就無法維護和保護它們。有了這些創新功能,團隊可以從雲端網路和每一筆交易中獲得更深入的相關內容,快速分離出問題的原因,同時提高警示的準確度,以便更有效地回應問題,並透過單一的使用者介面統一整理雜亂的警示。
此外,我們還將 Splunk 在記錄和事件回應方面的領先能力擴展到 Observability Cloud,以便在整個生產環境中進行故障排除時,為團隊提供所需的相關內文。
透過增強的可見度更快找到問題原因
這幾項新增功能可以提供更深入的可見度和更多的相關內容,涵蓋技術堆疊到使用者操作,幫助您更快解決問題。無論您運作的是單體或微服務架構,這些創新功能都可以提供相關內容,包括每個有問題的使用者工作階段的相關內容到任何出問題的標籤,涵蓋您的雲端網路到整個您的 Kubernetes 叢集,因此您可以更快地找到問題的根源,並了解這些問題如何影響您的客戶。
Splunk Application Performance Monitoring (APM) Trace Analyzer:可自信地偵測數十億筆交易中的模式,並在任何標籤、使用者或服務中找到特定問題。Splunk APM Trace Analyzer 可以幫助您識別導致問題的未知問題,涵蓋無限種組合的標籤和中繼資料,為特定使用者解決問題,並了解問題如何影響客戶群體。
Splunk Infrastructure Monitoring Network Explorer:Network Explorer 是 Splunk Infrastructure Monitoring 中的新功能,可向工程團隊提供雲端網路可見性,以便更快地識別雲端網路問題的來源。透過 Network Explorer,您可以輕鬆監視和評估雲端網路健康狀況,清楚地瞭解您的雲端環境和網路拓撲,並透過找出高成本的服務和流量模式來最佳化雲端網路投資。

Splunk Observability Cloud 中的 Integrated Digital Experience Monitoring (DEM):在單一畫面上,將瀏覽器的真實使用者監控 (RUM) 度量與綜合測試的頁面級效能度量的相關性視覺化。透過整合視覺化 RUM 度量與綜合度量,您可以快速判斷問題是系統性還是區域性的,是測試異常還是實際應想了使用者,以便優先處理和加快問題解決,提供正常的數位化操作。
.png)
Splunk Observability Cloud 的 Log Timelines:在 Splunk 的日誌和 Log Views 功能基礎上,Log Timelines 讓您可以在觀測儀表板中新增以日誌為基礎的時間圖表。透過 Log Timelines,您可以分析日誌數據的趨勢,以更快、更有效地調查問題,減少解決問題所需的時間。

Splunk Infrastructure Monitoring Metrics Pipeline Management:Splunk Infrastructure Monitoring 的 Metrics Pipeline Management 讓您能夠擴大監控規模,使您可以快速進行故障排除,同時不會顯著增加監控的成本。藉由動態定義政策規則,可輕鬆控制和匯總大量度量數據,過濾不需要的數據,只需要擷取、儲存和分析您需要的資料即可。

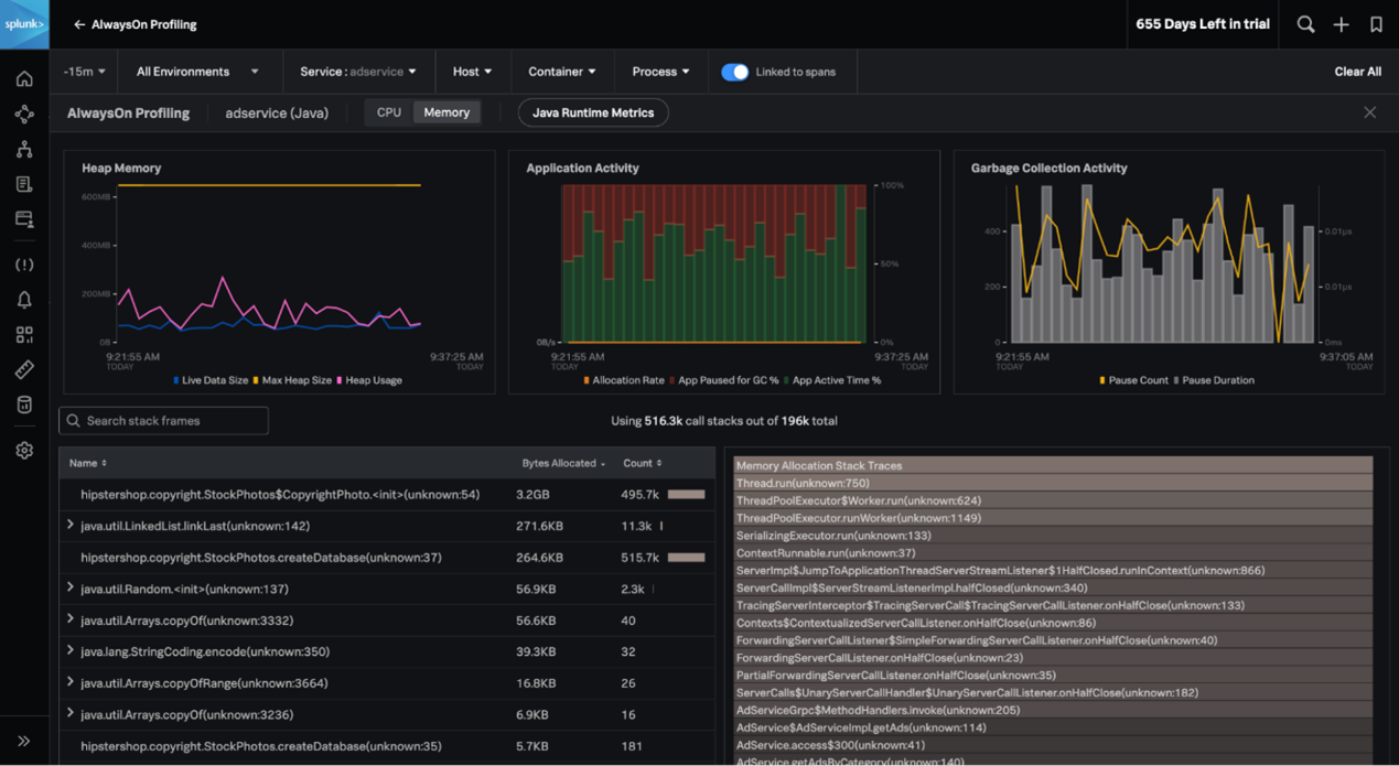
APM AlwaysOn Profiling,.NET 和js 的記憶體分析:我們持續擴展 AlwaysOn Profiling 記憶體分析功能的語言支援,並新增了對 .NET 和 Node.js 的支援。連續測量您的程式碼對 .NET、Node.js 和 Java 應用程式的 CPU 和記憶體使用情況的影響,並將其與所有追蹤數據的相關內容連結,以幫助識別問題──可用最少成本完成這項工作。

透過統一的事件回應方法,讓待命團隊的混亂回復秩序
現在,您可以利用 Splunk Incident Intelligence 和AutoDetect 功能顯著提高待命團隊的效率。透過這些新功能,您可以獲得改進的警示通知和簡化的工作流程,提高團隊協調和效率,讓您能夠加快從警到解決問題的速度,並減少MTTD、MTTA 和 MTTR。
在 Observability Cloud 中的 Splunk Incident Intelligence:這個事件回應解決方案可在 Splunk Observability Cloud 中使用,讓待命工程團隊能夠連結到他們需要的資料,以在客戶受到影響之前就開始診斷、修復和復原服務。透過提供全堆疊、全相關內容的警示通知來防止意外的停機,並透過待命排班、升級和自訂通知來實現團隊的統一緊急回應能力。

Splunk Application Performance Monitoring (APM) AutoDetect:APM AutoDetect 使用機器學習 (ML) 來顯著提高準確性,並減少設定服務警示所需的手動工作。AutoDetect 提供了一種更簡單的方式,可為每個服務建立效能基線,為突然變化的延遲、錯誤和請求速率建立自動檢測器,並可自訂和訂閱這些檢測器的警示通知。 因此,您只需花費更少時間重新設定警示,就可以在雲端原生環境中獲得最準確的警報。
AutoDetect.png)
想要了解更多 Splunk Observability 的創新功能嗎?參加我們的網路研討會「Splunk Observability Innovations 展示:提高可見性和統一的事件回應方法」。請按一下以下連結註冊其中一個線上課程:
停機、營運中斷和關鍵系統故障可能對企業產生重大的影響。事實上,Uptime Institute 2022 年的故障分析發現,60% 的故障至少導致企業損失 10 萬美元。作為統一的安全性和可觀察性平台,Splunk 致力於繼續與您合作,確保系統的性能和可靠性,幫助您建立數位韌性。
邁出下一步 ─ 探索新的、更好的 Splunk Observability Cloud 試用體驗
準備好探索 Splunk Observability Cloud 中的這些新功能了嗎?現在,您可以在試用版中以兩種方式體驗 Splunk Observability Cloud:

現在就開始您的免費 14 天試用吧!
作者
Spiros Xanthos
Spiros Xanthos 是 Splunk 的可觀察性總經理,負責Splunk 的可觀察性和 IT 產品組合。他曾是 Omnition 的創始人兼執行長。Omnition是一個用於雲端原生應用程式的可觀察性平台,開創了無樣本追蹤技術並共同建立了 OpenTelemetry。 Omnition 於 2019 年 9 月被 Splunk 收購。在 Omnition 之前,Spiros 創立並經營了 Pattern Insight。該公司開發出 Log Insight (一個日誌分析平台),直到 2012 年出售給 VMware。然後是 ezhome,他一直經營到 2017 年 9 月。他擁有電腦科學碩士學位,曾在伊利諾大學香檳分校 (UIUC) 攻讀博士學位但未完成。