發布日期:2023/05/31
隨著工程團隊繼續在雲端上建立應用程式,他們需要增加可見性以確保系統的可靠性和效能。但是,當團隊試圖擴展他們的可觀測性實務以支援這些新出現的業務需求時,卻面臨到了新的挑戰:複雜性增加、無法控制和成本過高。您可以利用 Splunk Observability 的新增功能來解決企業和團隊所面臨的這些挑戰:在Splunk Infrastructure Monitoring(IM) 中新增的 Metrics Pipeline Management 和 Network Explorer,以及在 Splunk Observability Cloud 中儀表板的日誌。
憑藉這些最新的增強功能,Splunk Observability Cloud 可為雲端和混合環境提供更深入的可見性,並幫助團隊使用一個統一的工具擴展可觀測性並滿足新的業務需求,同時集中控制成本和使用情況。
在控制基數和成本的同時,使用統一的可觀測性工具讓您的團隊更具影響力
收集的資料越多不見得結果會更好。情況可能恰恰相反,即使您收集了更多資料,並且開銷更多,可能仍然無法輕鬆找到環境中哪邊出了問題。當您的查詢變慢時,甚至還會體會到資料收集過度的苦果。不過,即使意識到了這一點,團隊還是很難控制所收集到的資料量。透過 Metrics Pipeline Management,Splunk 使用者可以在擷取點彈性地控制他們的度量資料,無須改變代理程式設定或將資料處理工作移到邊緣環境。
取你所需,捨棄其他部分
透過最新的 Metrics Pipeline Management 使用者介面,使用者可以在擷取度量之前進行彙總或加以丟棄,只保留需要的度量,捨棄不重要、基數高的度量,以減少他們收集的度量數量。在經過彙總或過濾後,您只需要支付儲存剩餘資料所需的費用,進而降低總擁有成本。您可以透過管線 (一系列的資料處理步驟或流程) 規則管理彙總和資料篩選,並根據業務需求進行套用和調整。
成為英雄 ─ 讓更多使用者享受可觀測性的效益
透過彙總規則,您可以將選定的高基數度量資料合併成新的度量,因為這些新的度量只需較少的儲存空間,可以提高運算效能。即使擷取的只是重要部分的資料,工程團隊仍能在 Infrastructure Monitoring 中使用熟悉的工作流程、偵測器和圖表。你將擁有彈性,可以在控制使用和成本的同時,將可觀測性擴展到更多環境和分散式團隊。
了解度量管線管理的更多資訊。
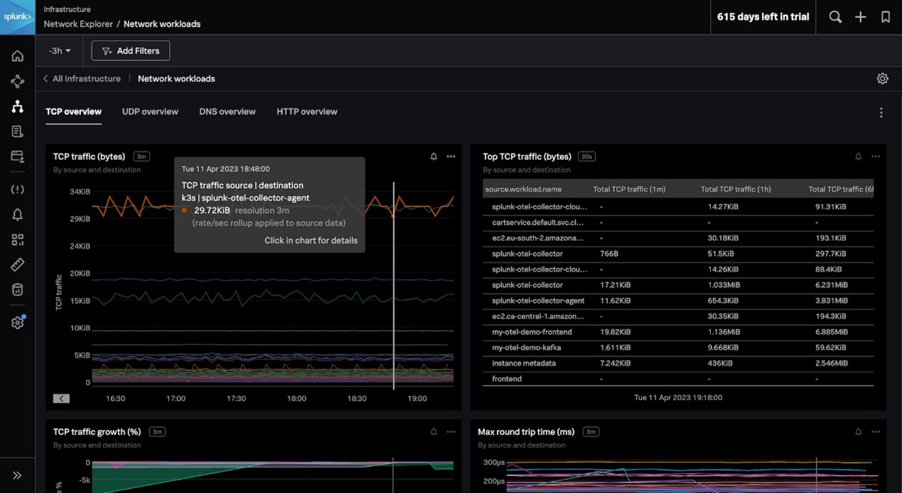
了解雲端網路行為,快速隔離 Kubernetes 環境中的問題並控制雲端成本
在雲端和微服務環境中,網站可靠性工程師 (SRE) 和開發人員經常很難確定應用程式或服務的問題是否是由網路引起的,導致停機時間延長和 MTTR 指標不佳。同時,團隊可能對服務依賴性和跨區域流量模式一無所知,這些問題有時會導致他們的雲端預算超支。若要了解上述環境,團隊需要可觀測性工具,以便立即追蹤每個服務的依賴關係和健康指標,進而了解基礎架構對分散式服務的影響。Network Explorer 可以幫助您做到這一點。Network Explorer 使用擴展式伯克利封包過濾器 (eBPF) 技術,可以收集精細的網路遙測數據,並將其與應用程式的中繼資料進行關聯,提供所有已知和未知服務依賴關係的即時檢視。
縮短從發現問題到解決問題的時間
Network Explorer 利用串流中分析技術,在幾秒鐘內即可自動偵測並將網路故障和應用程式問題區分開來。使用者可以快速偵測出服務或應用程式問題是否是由底層網路引起的,進而改善 MTTR。額外的好處是,由於 Network Explorer 是如同 Splunk Observability Cloud 的其他部分一樣根據 OpenTelemetry 所建立,因此您不必更改應用程式的程式碼或容器映像檔。

免除昂貴的服務流量
Network Explorer 服務地圖可顯示您的服務拓撲,即使是沒有產生追蹤的服務,也可以提供一個開箱即用的環境檢視,您還可以雙擊每個服務觀看更詳細的資訊。它還包括新的圖表,可用於視覺化網路錯誤、連線失敗和重置、DNS 資料和 HTTP 回應,以及網路流量等。使用者可以查看歷史的跨區、跨區域和傳出的流量模式。透過這些資訊,您可以獲得成本效益,最佳化您的流量以控制支出,避免在雲端服務供應商的帳單上出現意外費用。

了解更多 Network Explorer 的資訊。
將日誌資料再利用以加速故障排除和最佳化您的 Splunk 投資
今日,企業在雲端環境中的擴展不斷加速。當這些混合環境中發生問題時,日誌資料是幫助工程團隊了解事件背後原因的重要依據。將日誌資料與即時度量搭配使用在一個統一的操作中,可以幫助團隊加快故障排除和解決問題,還能最佳化效能以防止未來的事件發生。不過團隊通常得為已經用於支援 IT 和安全使用案例的同一個日誌資料支付第二次費用。
如果貴組織是使用 Splunk 平台來處理日誌,那麼 Splunk Observability Cloud 內的 Log Observer Connect 可以無縫地整合 Splunk Cloud 或 Splunk Enterprise 中的日誌資料。透過新的日誌時間軸功能和日誌檢視,使用者可以將日誌資料匯入到 Splunk Observability Cloud 儀表板和故障排除工作流程中,以更快地找到和解決問題,不必為同樣的資料支付兩次費用。
在單一檢視中探索您的日誌和度量
日誌時間軸可將在 Observability Cloud 中匯入的日誌轉換為時間軸圖表,提供更快、更具相關內容的根本原因分析和趨勢分析。透過日誌時間軸和日誌檢視,使用者可以在統一的使用者介面中同時篩選日誌資料和即時度量,在同一個位置就能完成疑難排解工作。

了解更多日誌時間軸和日誌檢視的資訊。
讓 Splunk 成為您團隊的一份子 ─ 開始使用 Splunk Observability Cloud
Splunk Observability Cloud 可以讓工程團隊即時了解其複雜的混合和多雲基礎架構,進而實現更快的創新、更高效率的故障排除和最佳化的客戶操作。這些新功能現在都已經推出,可供 Splunk Observability Cloud 用戶使用。Metrics Pipeline Management 可供所有 Splunk Infrastructure Monitoring 企業版客戶使用,或擁有 Service Bureau 附加元件的標準版客戶使用。Network Explorer 功能也可供所有 Splunk Infrastructure Monitoring 客戶使用;客戶甚至可以利用現有的未使用自訂度量授權來收集網路資料。
開始您的 Splunk Observability 之旅,立即註冊並免費試用 14 天!
作者
Teneil Lawrence
Teneil 最近加入了 Splunk Observability 產品行銷團隊,擔任 Splunk 綜合監控和真實使用者 (RUM) 等 Splunk 數位操作監控解決方案的資深產品行銷經理。在加入 Splunk 之前,Teneil 在多個行業的內部和代理團隊擔任產品、數位和策略性行銷職位。