發布日期:2022/12/27
想多了解 OpenTelemetry 以及所有可用應用程式和服務遙測的整合功能嗎?如果您喜歡動手做,那麼準備好深入 OpenTelemetry 和 Splunk Observability Cloud 並享受樂趣吧。透過這些演練和指引,您可以按照自己的步調了解關於 OpenTelemetry 自動檢測和收集器的更多資訊:

圖 1-1現在可在 Splunk Observaility Cloud 整合中使用 Hipster Shop 引導示範例
您是否擁有遙測、監控和可觀察性以便有信心地回答以下問題?
應用程式或服務可以使用 OpenTelemetry 自動檢測,只需對應用程式本身、設定檔或管線中的版本進行最少修改即可。在修改管線,加入支援程式庫和插入環境變數之後,人們甚至可能想要觀察 Jenkins 的管線。這樣做有助於提高軟體開發生命週期的可見性,還可以主動減少消費者操作的阻力。
對現有應用程式進行自動檢測很容易。例如 node.js 應用程式,如果本機正在執行 OpenTelemetrycollector,只要修改 npm 啟動指令碼,包含和初始化 splunk-otel-js 程式庫即可。開始時,可以修改現有應用程式或開啟一個新的 express.js 專案。在新的專案中,只需將自動檢測位元新增到 package.json。如果想在沒有收集器直接向 Splunk Observability Cloud 傳送遙測資料的情況下進行這個操作,可以使用一些額外的環境變數。

圖 1-2如何透過本機 OpenTelemetry 收集器直接傳送到 Splunk Observability Cloud 的設定範例
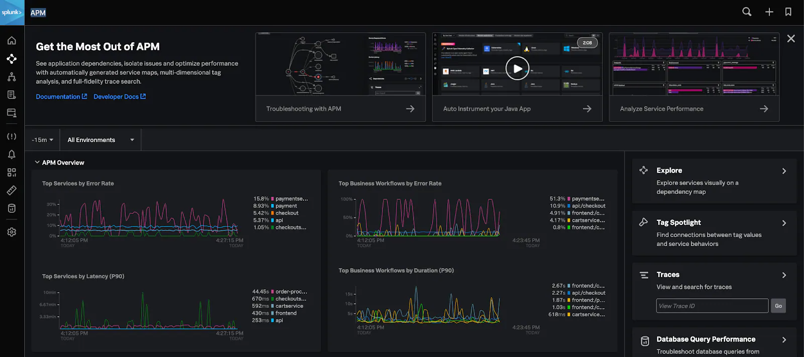
查看 Splunk Observability Cloud 來檢視應用效能監控和真實使用者監控
在使用 OpenTelemetry 檢測和設定應用程式後,收集器會從執行 Hipster Shop 的 Kubernetes 叢集發出指標,然後傳送到 Splunk Observability Cloud。登入後按一下進入 APM 概觀,您就能看到遙測、深入資訊和整合功能都在運作。

圖 1-4啟用新試用授權的 Splunk Observability Cloud 檢視
在服務地圖中探索服務和應用程式發送的蹤跡。當您瀏覽示範微服務網站時,服務地圖的連線數會增加。如果您只是想觀察,可以使用隨付在 Hipster Shop 示範中的流量產生工具來自動產生負載。

圖 1-5 Splunk Observability Cloud->基礎架構-> Kubernetes:使用 OpenTelemetry Collector 的客戶地圖
如果在 kubernetes 上執行微服務示範或其他服務,請務必檢查 Splunk Observability Cloud Infrastructure Monitor 中的基礎架構。下面範例顯示使用 Splunk Helm 圖表顯示的已部署 OpenTelemetry 收集器叢集圖。
圖 1-6 Splunk Observability Cloud->基礎架構-> Kubernetes:使用 OpenTelemetry Collector 的客戶地圖
如果您想了解真正的使用者是如何操作 Web 應用程式,請切換至 Splunk Observability Cloud 的真實使用者監控 (RUM) 功能。RUM 服務儀表板會強調顯示關鍵的指標,例如 Largest Contentful Paint (LCP)、Cumulative Layout Shift (CLS)、First Input Delay (FID)、Time To First Byte (TTFB)、Javascript/網路錯誤,以及後端/資源請求持續時間。在透過 Splunk Splunk Synthetic Monitoring 的主動監控功能提交支援工作單之前,先了解消費者會遇到的阻力何在。(注意:Splunk Synthetic Monitoring 目前不提供試用)
可觀察性可以是一次一個或多個檢視—從今天就開始高枕無憂
現在您知道將 OpenTelemetry 的自動檢測新增到應用程式是多麼容易,以及如何設定和部署本機 OpenTelemetry 收集器。如此一來,您能夠主動監控涵蓋服務和應用程式的前端和後端、主動監控並根據需要透過警報採取行動,以及將開發營運、開發安全營運、營運和執行人員與 Observability、OpenTelemetry 和 Splunk Observability Cloud 結合起來。
透過這些練習可以:
下一步
立即使用 Splunk 和 OpenTelemetry 自動檢測來檢測應用程式和服務。利用 Splunk 和 OpenTelemetry 的技術將可觀察性整合到您的持續交付、安全、版本/流程控制中,以提升軟體交付的效能。透過 Splunk Real User Monitoring,主動提高客戶滿意度並減少消費者遇到的阻力。當您檢測更多的服務和應用程式,可以提升信心,並且發現可能會帶來更多商業價值的問題和解決方案。立即註冊開始免費試用 Splunk Observability Cloud 產品套件,了解您的基礎架構在負載下的表現並近乎即時地發現營運的瓶頸!
________________________________________
這篇部落格文章由 Splunk 的解決方案創新工程師 Adam Schalock 撰寫,同時特別感謝:Jeremy Hicks
作者
Adam Schalock
我是創新思想的提供者,擅長於利用手邊資源解決複雜的問題。我喜歡做一些小改變來推動或產生大影響。