發布日期:2023/05/22

OPSWAT團隊一直非常積極地在專注強化 OPSWAT Filescan 分析引擎,支持其他威脅類型(例如我們新添加的 URL 分析功能),發展一個全球化的社群分享共同趨勢並構築企業級產品。
在這篇簡短的文章中,我們將展示一些管理員介面/後台的功能,這些功能大多數用戶在日常使用中並不會互動,因為這些功能僅供管理員使用。
如何到管理員介面
擁有管理員權限的用戶在登入OPSWAT Filescan網路服務後可以找到管理員介面。您可以通過在螢幕右上角的用戶個人資料選項中尋找"管理員介面"按鈕來找到它。
注意:在部署系統時,管理員身份會自動分配給初始用戶。

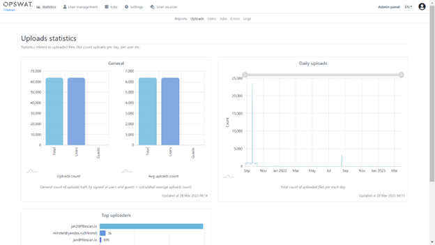
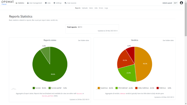
管理介面包含所有統計子頁面,您可以使用下圖所示的頂部選單欄來找到這些子頁面。此外,普通用戶可以到趨勢頁面以獲得類似的輸出。

統計頁面提供了各種數據分析,包括文件類型的數據、活躍用戶總數、最多上傳者、上傳者數量等等。

錯誤子頁面還包含了一個去除重複列表視圖,可以對用戶可能遇到的客戶端錯誤進行篩選。這是一個查找可能尚未考慮到的邊緣情況的理想場所。
注意:擁有社群的好處之一是我們在其收到了各種各樣的文件和URL。我們正在不斷通過真實世界的數據來加強我們的系統。

使用者管理
使用者管理頁面提供了一個分頁列表,包括使用者的帳戶狀態、群組名稱、最後登入日期等資訊。出於數據隱私原因,我們不會提供截圖。然而,值得注意的是,有一個高度可配置的使用者群組功能,允許管理員創建任意數量的群組並分配權限。任何使用者可以是單個群組或多個群組的成員,最終的訪問權限類似於使用者在 UN*X(Unix-Like)系統中的工作方式,以群組為基礎聚合。

個別群組權限可以通過使用頂部選單欄導航到「設置 > 功能訪問」來進行配置。例如,您可以配置哪個群組被允許訪問哪個功能。

請注意,默認情況下,每個用戶都是用戶組的一部分。用戶將能夠訪問基本威脅情報和進階情報功能。
API配額
我們有一個非常廣泛的API 配額設置子頁面,允許使用非常精細的配置選項在路由或每個組的基礎上設置API 配額。


OAuth 2.0
一個鮮為人知的功能是允許使用 OAuth 2.0(例如 Google 或 Azure Active Directory)對 Web 服務進行身份驗證。


啟用此功能後,用戶將能夠使用本地帳戶或 OAuth 2.0 服務提供商登錄到 Web 服務。
注意:一個有趣的特性是我們允許指定多個 OAuth 提供者並自動檢測和合併具有相同標識符的用戶。
掃描源
另一個新的網絡服務功能是可從頂部菜單訪問的掃描源功能。它允許配置 web 服務以從各種來源提取文件/URL。
要設置電子郵件掃描源,請導航至「掃描來源」、「配置」、「添加來源」。

目前,我們支援配置 IMAP 帳戶,然後使用後台(類似 cron 的)作業定期查詢這些帳戶並自動將其引入 Web 服務。這裡有一些例子:


您可以通過導航到掃描源 -> 配置並單擊鉛筆圖標來編輯掃描源。

經常被忽視的功能
提交 URL 時,OPSWAT Filescan 將自動確定它是“文件 URL”還是網頁。對於常規網頁,會執行完整的瀏覽器模擬,包括基於機器學習的網絡釣魚攻擊圖像分析。這是一個很好的例子,說明 OPSWAT Filescan 如何檢測潛在網路釣魚攻擊並向用戶發出警報:

OpenAPI / Python CLI
可從 頂部選項的API 連結獲得詳盡的 API 和 OpenAPI (OAS3) 文檔。您可以在配置文件設置的API 密鑰選項卡 中生成用於授權的 API 密鑰。此處提供了一個方便的 pip 包/CLI 工具: https: //github.com/filescanio/fsio-cli。
證書白名單和驗證
OPSWAT Filescan.io 不僅可以從 PE 文件中提取證書,還可以從 PDF 或 VBA 巨集等生產力文件中提取證書。檢查所有提取的證書以確定它們是否過期、吊銷或自簽名。當受信任的軟體供應商頒發證書時,該二進制工件的判定會自動設置為良性。

總結
在這篇文章中,展示了 管理面板和後台功能的幾個關鍵區域,概述了整個產品的成熟度及其在 ACL 和自定義方面的靈活性。
如果您有興趣了解有關www.filescan.io或這篇文章的更多資訊,並且對現場技術展示、數據表和/或報價感興趣,請通過我們的公司聯繫方式與業務聯繫。