發布日期:2022/08/27
今天,我們很自豪地正式發布 Splunk Observability Cloud 內同級最佳的合成監控 (Synthetic Monitoring) 功能。從現在開始,IT 和工程團隊可以主動測量、監控和疑難排解透過 Splunk Observability 連線的關鍵使用者流量、API 和服務。
Splunk Synthetic Monitoring 正式發行後,客戶可以利用以下合成測試的類型,從全球 22 個地點對自己的 Web 應用程式和 Web 服務的正常運作時間、效能和功能進行基準測試和測量:
在此次發布之前,使用者只能將 Splunk Synthetic Monitoring 當成單獨的應用程式並以個別的使用者介面進行管理。從現在開始,他們可以使用通用的登入、使用者操作和運算引擎,在 Observability Cloud 中使用他們的合成監控解決方案。這個新的改變讓使用者可以直接擷取合成資料,並使用 Splunk Observability Cloud 一流的分析、警示、事件情報、儀表板和報告功能。如此一來,使用者可以對合成資料設定更智慧型的警示,減少警示疲勞並減輕網站可靠性工程師 (SRE) 和營運團隊的負擔。透過智慧型分類和更多跨產品排除故障的自動化功能,開發營運團隊能夠更有效地操作日益複雜的系統,同時減少使用者的停機時間。
使用 Splunk Synthetic Monitoring 對瀏覽器操作進行端對端的故障排除
Splunk Synthetic Monitoring 的測試可以設定到以分鐘為單位的主動數位操作監控。以下是 Splunk Synthetic Monitoring 如何協助識別和隔離生產問題根本原因的兩個範例:
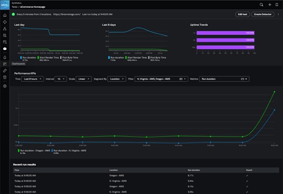
工作流程一:排除效能問題
Splunk Synthetic Monitoring 能從外向內主動監控您的關鍵性使用者流量,讓您全面了解影響使用者操作的每個元件。Splunk Synthetic Monitoring 擁有更快隔離問題所需的資料。
這裡,我們看到 Splunk Synthetic Monitoring 識別出電商網站主頁載入時間有效能回歸的問題。

按一下第一個被強調的資料點,我們可以取得特定合成測試執行的詳細資訊。此頁面包含我們可用於故障排除的有用資訊,包括:關於頁面大小、組成和錯誤總數的定性指標;瀏覽器中網路活動操作的瀑布圖;以及整個模擬工作階段的影片。

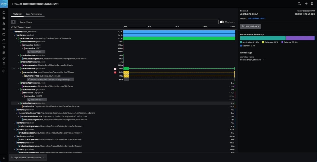
我們可以很容易地看到迴歸情況發生在從後端服務取得資料的 POST 請求上。想要檢查與後端服務相關的任何問題時,只需按一下瀑布中的「APM」連結即可顯示後端服務效能,並進一步隔離問題的根本原因。

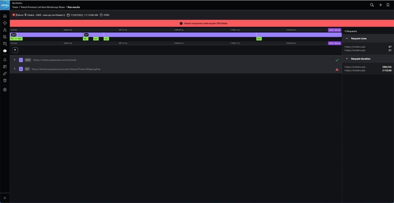
工作流程二:識別與第三方 API 服務相關的中斷
在今日的數位世界中,應用程式越來越分散,關鍵功能通常是由第三方服務提供的,因此網站管理員或應用程式開發人員能控制的部分有限。
例如,電商公司在結帳時可能會利用 UPS 或 Fedex 等物流公司提供的服務來計算訂單所需的運費。如果該服務出現故障,使用者將無法下單,會直接影響電商公司的業務績效。
有了 Splunk Synthetic Monitoring,您可以設定一個 API 測試,在關鍵服務出現故障時向您發出警報。在這裡,我們收到了特定 API 測試失敗的警報。

我們按一下右下角連結以觀看觸發警報的 API 測試執行結果。
在這裡,我們發現這個 API 測試在嘗試向這個服務發出 HTTP GET 請求時失敗了。在結果中,我們在回應內文中看到服務回傳了 500 狀態代碼。


Splunk Observability Cloud 中的合成監控
透過在 Splunk Observability 中整合合成監控,IT 和工程團隊可以快速設定測試來確定使用者操作的基準、衡量 SLA,並回報應用程式正常運的作時間。透過本質上的跨產品整合,使用者還可以縮短解決問題的平均時間,並將精力集中在提供市場領先的功能上。
雖然獨立的 Splunk Synthetic Monitoring 產品 (以前稱為 Rigor) 仍然可用,但 Splunk 日後將繼續移轉所有功能,包括領先業界的 Web 最佳化功能。
立即試用!
如果您有興趣測試上述任何工作流程和功能,請註冊取得試用版本或 查看我們的文件!
作者
Chapman Lever
我在 2020 年時因 Rigor 收購案而加入 Splunk。在此之前,我在 Rigor 工作了近 8 年,擔任過各種職務,包括銷售、營運、行銷和策略聯盟。