發布日期:2022/12/27
Splunk Observability 有兩個新的增強功能,可以更快、更輕鬆地對 MySQL 和 NoSQL 資料庫中緩慢或頻繁執行的查詢進行故障排除。首先,Splunk 使用者現在開始可以從 Redis 監控他們的 NoSQL 資料庫並排除問題,無需額外設定。接著,我們在 Infrastructure Monitoring 中的主機或執行個體效能,以及 Application Performance Monitoring (APM) 中的資料庫查詢效能上新增了好用的相關內容連結。連同 Splunk Synthetic Monitoring、Splunk RUM、Splunk Log Observer 和 Splunk On-Call,這些增強功能可幫助工程師偵測、排除故障 ,並更快解決問題。
使用資料庫關聯對 Redis 進行故障排除
從 Redis 開始,Splunk 現在支持 NoSQL 資料庫的監控和故障排除。工程師可以解決 Redis 資料庫中因延遲、請求率或錯誤所造成的瓶頸,並了解是哪個執行個體或命令導致的。
以下是使用資料庫關聯對 Redis 執行個體進行故障排除的範例:
SRE 收到 Redis 執行個體中 CPU 使用率峰值的警報。他們在 Splunk Infrastructure Monitoring 中檢視 Redis 效能指標,注意在最近部署後,「每秒操作數」、「CPU 利用率」和「每秒網路位元組數」都出現峰值。

雖然 Infrastructure Monitoring 為 SRE 提供了一些初步資訊,但 Splunk 現在在使用者介面底部提供了相關內容的資料庫關聯性。「Redis 查詢」(Queries for radis) 磚可以切換到執行最慢和最頻繁執行的查詢,而「Redis 地圖」(Map for redis) 磚可將使用者引導到資料庫及其所有相關項的鳥瞰圖。
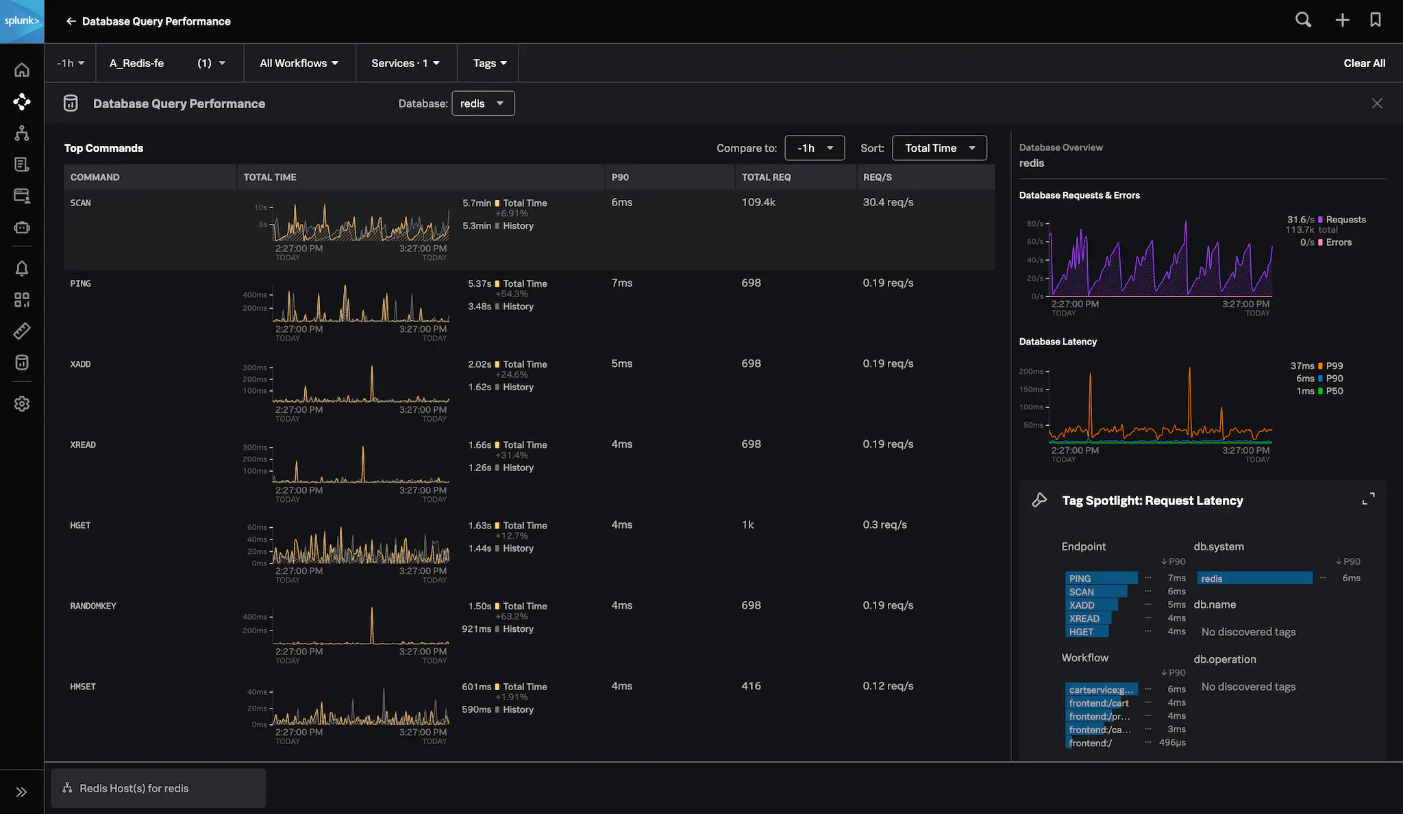
SRE 首先按一下「RaMap for Redis」磚。他們確認資料庫正在對 cartservice 執行頻繁的請求。SRE 若想知道哪個命令執行異常,可以展開「資料庫查詢效能」磚來進一步探索。

或者,SRE 可以按一下「Redis 查詢」,並使用 Splunk APM 來識別導致查詢效能峰值的特定命令。
APM 的 Redis 命令效能會顯示延遲、請求率和總時間方面的命令。對於此 Redis 執行個體來說,SRE 發現 SCAN 命令的請求率很高,這與 Splunk 基礎架構監控中發現的峰值有關。

然後,SRE 使用 tag spotlight 發現 Cartservice:grpc.request 每秒有 113,000 個請求,並確定該問題對他們工作流程造成影響。

此時,SRE 已經可以很有效率地將「Cart 服務」和「cartservice:grpc.request」工作流程的效能問題以及對應的 SCAN 命令,告知他們的資料庫管理員或服務所有者。
適用於 MySQL 和 NoSQL 資料庫效能的 Splunk 可觀察性
對於資料庫效能,Splunk 提供了端對端的故障排除操作,包含足夠的資訊以了解緩慢的原因,並提供有用的相關內容來幫助 SRE 在故障排除時與 DBA 進行溝通。開箱即用的功能可將用戶端指標連結到資料庫效能,並幫助工程師快速從 Splunk Infrastructure Monitoring 切換到 APM。Splunk O11y 中的這些附加資料庫功能無需額外費用。對使用 Open Telemetry 標準的 Splunk 用戶來說,不會有自訂偵測的支出。
立即試用!
現在,您可以比以往更容易地解決 MySQL 和 NoSQL 資料庫中緩慢或頻繁執行的查詢問題,無需額外設定。開始使用 Splunk APM 或 Infrastructure Monitoring 為您的資料庫和基礎架構提供更深入的可見性。閱讀此文了解更多資訊,或立即開始使用 Infrastructure Monitoring 和 APM!
作者
Mat Ball
Mat Ball 負責 Splunk 數位操作監控 (DEM) 產品的市場行銷,目的是為數位化的團隊進行網路效能最佳化的培訓,特別是評估和改善網路和行動使用者操作的藝術和科學。自 2013 年以來,他一直從事和 Web 效能相關的工作,過去曾負責過 New Relic 的 DEM 套件產品行銷。